# 数据中心
系统将根据常用功能的使用情况计算出一些分析结果,并在数据中心展示。管理员可通过数据中心便捷地查看、导出综合数据的统计和关键数据的计算结果。
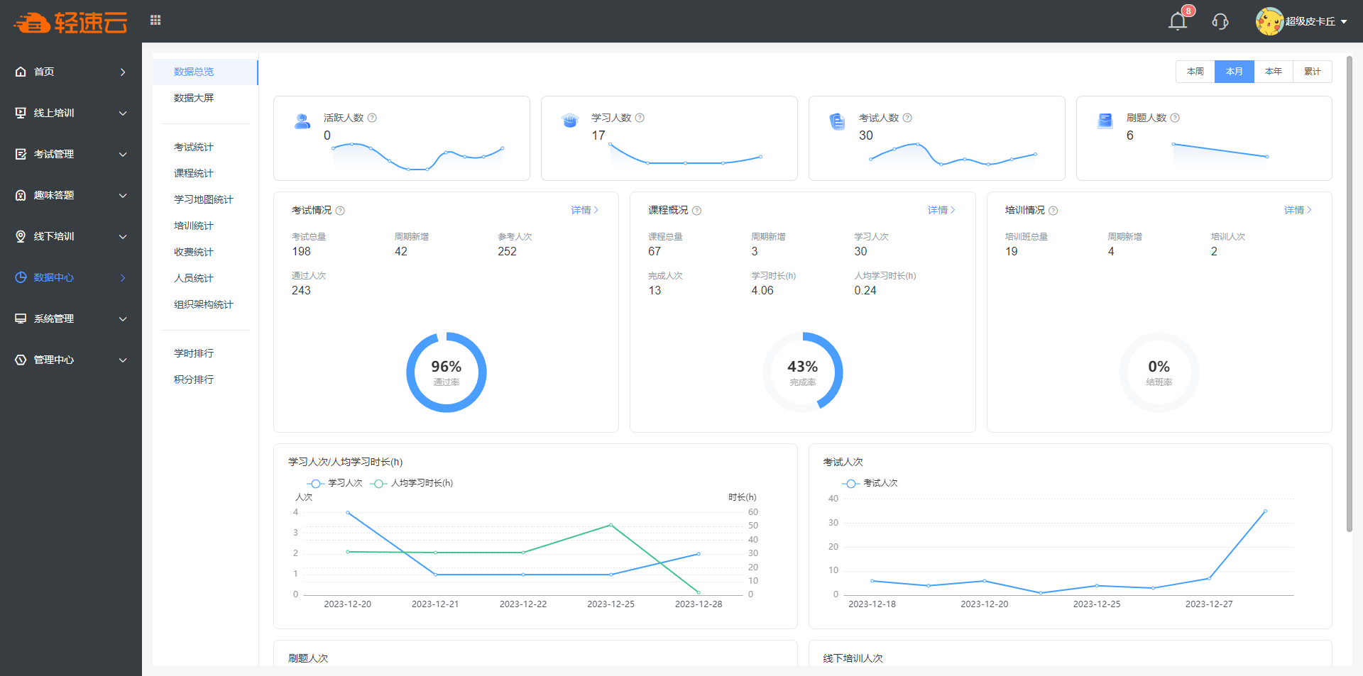
# 数据总览
数据总览页面将展示系统主要功能的综合统计明细。
- 本周/本月/本年/累计
周期设置按钮,页面上的部分数据将按照设置的周期进行统计。
- 活跃人数
数值展示 当天 活跃人数,图形展示最近14天内的活跃人数。
- 学习人数
数值展示 周期内 累计学习人数,图形展示周期内学习人数明细。
- 考试人数
数值展示 周期内 累计考试人数,图形展示周期内考试人数明细。
- 刷题人数
数值展示 周期内 累计刷题人数,图形展示周期内刷题人数明细。
# 数据大屏
数据大屏一般可以用作对外公开展示的数据概况,页面将展示系统主要功能的统计明细。
# 考试统计
考试统计用来执行对试卷或成员的信息数据进行统计和分析的动作,适合制作考试结果报表。
注意
请确保待分析试卷中的所有答卷均处于 已判分 状态,否则计算结果可能会有误差。
# 按考试分析
按考试分析时,系统会分析计算所有试卷的答卷信息,点击 分析 按钮,会跳转到对应试卷的 综合分析 页面。
- 考试场次:周期内新产生的答卷数量。
在分析结果中,会显示出最高分、最低分、平均分、及格率等多项内容。
其中, 及格率 受到考试设置的影响,卷面得分达到试卷设置的及格分视作及格,反之视作不及格。
# 按分数段分析
按分数段分析时,系统将绘制对应试卷中各个分数段内考生数量的柱状图。
选择一张或多张试卷,系统能够自动呈现出统计结果。建议不要勾选太多试卷。
在图示右上角可以找到 下载 功能,可以将统计结果柱状图以图片形式保存下来。
# 按人员分析
按人员分析时,系统能够在一张或多张试卷中分析一名或多名考生的成绩情况,分析结果将被绘制为一张折线图。
点击左上角的 选择试卷 按钮,会弹出系统中的所有试卷信息,勾选需要参与统计的试卷。确定选择试卷之后,自动弹出选择人员界面。再次勾选需要参与统计的人员信息。
建议不要勾选太多试卷或太多人员。
# 课程统计
课程统计页面中,将分析各个课程的学习情况。
系统将在列表中展示课程的学习人数、完成人数、完成率等信息。点击 学习进度 按钮,会跳转到对应课程的 学习进度 页面,从而进一步查看各个成员在指定课程中的学习明细。
# 学习地图统计
学习地图统计页面中,将分析各个学习地图的学习情况。
系统将在列表中展示学习地图的学习人数、完成人数、完成率等信息。点击 进度跟踪 按钮,会跳转到对应学习地图的 进度跟踪 页面,从而进一步查看各个成员在指定学习地图中的学习明细。
点击 个人学习明细 ,可以自定义统计数据并导出。
选择需要统计分析的学习地图信息、人员信息及统计的内容,然后点击 筛选 ,系统会执行相关的统计计算。
# kaiyun官方官网统计
kaiyun官方官网统计页面中,将分析各个kaiyun官方官网的学习情况。具体统计的数据及操作情况与学习地图统计一致。
# 培训统计
培训统计页面将展示线下培训的签到与考试明细,成功签到即视作参与。
- 培训场次:周期内新产生的培训班数量。
# 收费分析
如果某场考试属于收费考试,那么可以使用 收费分析 功能来统计收费结果。
点击 收费分析 ,然后再点击 选择考试 ,系统将弹出试卷列表,选择一张需要进行分析的试卷即可。
系统会根据被分析的试卷近期收款金额信息绘制折线图。
# 学员档案
系统内的成员可能会存在考试、学习等多项行为,系统能够统计并计算出每个成员参与考试或学习的关键性数据,如学习时长、考试合格率、课程完成率等。
# 组织架构统计
系统将按照组织架构维度统计各部门中人员的考试和学习数据,并呈现分析计算结果,展示的数据与人员统计类似。
# 练习统计
练习统计页面会展示成员参与练习的情况。
# 学时排行
课程及学习地图的学习时间会纳入学习时长统计,系统将展示个人与组织架构的学时排名信息。
# 积分排行
在积分排行中,系统会以列表形式展现个人或组织架构的积分信息及成员获取积分的明细情况。
积分统计页面包含 个人积分 、 组织架构积分 和 积分明细 三个页面。
管理员可在对应页面查看积分信息。
在 个人积分 页面点击 调整积分 按钮,能够修改指定成员的积分信息,支持导入修改或勾选修改。
